Procurement KPIs
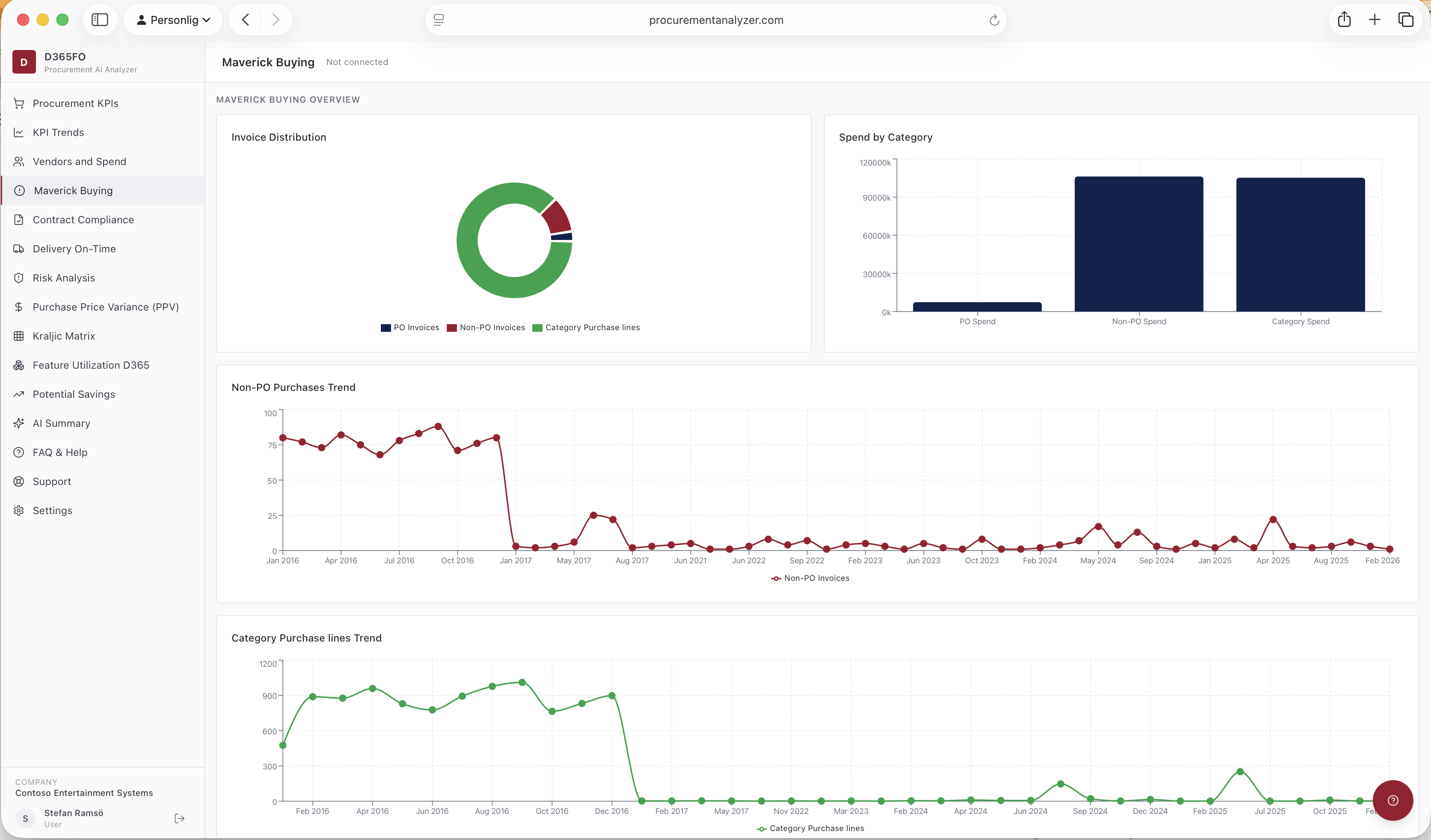
KPIs page gives an overview of number of invoices and how they are divided over PO related non-PO related and Category purchases. Gives overview of Invoice matching rate, invoices paid on-time, Average date late etc. There is also a separat page to follow progress of KPIs over time.
